Get detailed insights into call traffic, including setup rates, answered calls, and congestion trends.
Configure real-time alerts and trigger-based notifications via email, communication platforms (Discord, Slack, MS Teams, Telegram, etc.) and push notifications.
Continuously monitor CPU, memory, disk usage, license status, and overall gateway health.
Visualize live and historical data with tailored dashboards showing key network, call, and hardware metrics.
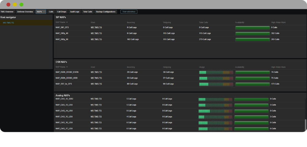
Track session activity, availability, SIP DNS state, and detect congestion or errors across SIP/NAP interfaces.
Daily backups and system audits keep your data safe and provide a clear record of changes over time.
Keep tabs on fan speeds, temperature zones, power status, ISDN/Ethernet ports, and signaling protocols like ISDN, MTP3, and H.248.
Connect seamlessly with platforms like Jira, GitHub, ServiceNow, and automate actions through Ansible, webhooks, and more.